07-102025如何判斷工業冷水機品質的好壞工業冷水機廣泛應用于多個行業,包括激光行業,化工行業,機械加工制造業,電子電器行業,汽車制造行業,紡織印染行業等,所以冷水機組的質量好壞,直接影響著這些行業的生產力以及產品成良率,設備的壽命的長短。那么從哪些方面來判斷工業冷水機品質的好壞呢?下面為大家簡單介紹一下:一、工業冷水機是否能快速
07-092025工業冷水機電源故障解決辦法工業冷水機不作業的原因有很多,今天為大家分享一下,關于冷水機供電系統故障的幾個情況及解決辦法。首先查看冷水機電源是否插好,若插好電源后,冷水機依然不作業則可以觀察一下原因:1、檢查外部是否有電輸送到冷水機2、檢查內部線是否斷裂或者端子松脫3、冷水機電源開關無法通電,需要更換電源開關
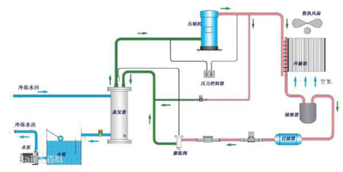
07-082025工業冷水機水系統分析與水流量故障處理工業冷水機工作原理,設備工作時產生的熱量經過冷水機壓縮機制冷系統,將水溫降低,由水泵將低溫水輸送到設備上,將設備上高溫的熱水再次回流到水箱進行降溫,如此循環交換冷卻,達到為設備冷卻的作用。其中水循環系統是冷水機的重要系統。水循環系統的主要由水泵、流量開關、流量傳感器、溫度探頭、水路電磁閥
07-072025工業冷水機組常見故障的判斷方法隨著工業的快速發展,如今大多數工業都用冷水機組冷卻媒體制冷,但一些依賴如空氣或水的簡單的技術包含了調節溫度的冷卻線圈流動,使用工業冷水機組就很好解決了這些問題。不過在工業冷水機組的使用過程中不可避免的會出現一些故障,那么工業冷水機組常見故障的判斷方法有哪些呢?工業冷水機組常見故障的判斷基本方
07-062025如何延長螺桿式冷水機使用壽命螺桿式冷水機結構緊湊、工作效率高、節能省電且易操作,是很多大型企業經常使用的工業制冷設備。但是經過長時間使用后,肯定會造成一定程度的磨損,那么如何有效延長其使用壽命呢?首先,要制定螺桿式冷水機的清潔保養規章制度,對每次保養工作進行記錄。關于機組的清潔,不僅僅是針對外觀,更主要的是對機組的蒸發器
07-052025正確的使用冷水機閥門是減少閥門故障的有力保證由于工業冷水機系統中的各種閥門起著調節和控制氣體、液體流量的作用。因此,其質量的好壞對冷水機系統能否正常運行起著重要的作用,同時運行操作中的不慎造成閥門的泄漏(包括外漏和內漏),閥門的變形、彎曲、斷裂等都會影響系統的正常運行。閥門所出現的一些故障往往是由于使用不當所造成的。如一開度的閥門,在交接班
07-042025電源電壓在工業冷水機中的意義是什么工業冷水機機組應用廣泛,在有工業的地方就要用到冷水機設備,如:化工冷水機、電鍍冷水機、食品冷水機、電子加工冷水機、模具冷水機、印刷冷水機等,而且大部分行業對于工業冷水機要求很高的,大部分客戶的要求都是24小時運轉,所以對冷水機的電源電壓要求也很高,如果冷水機的幾相電壓不平衡太于2%時,操作時有可能損
07-032025低溫冷水機組的特點低溫冷水機組是一種提供冷凍水的制冷裝置,可更具用戶的需要提供-30~20℃的冷凍水或化學溶液,低溫冷水機組特別適用于醫藥、化學、塑料、食用助劑、電鍍、電泳等生產工藝,需要提供冷卻水的地方。那么低溫冷水機組的特點都有哪些呢?低溫冷水機組特點:1、低溫冷水機壓縮機潤滑油是靠高低壓差進行供油的,壓縮機
07-022025工業冷水機中壓縮機的排氣溫度決定其運行是否能夠穩定高效工業冷水機組中壓縮機的排氣溫度決定著設備的運行是否能夠穩定高效,其中壓縮機容易出現的就是排氣溫度過高的問題,一旦出現這種狀況,就很容易使得工業冷水機組的壓力過高以及溫度升高、載荷過高、降低工業冷水機組壓縮機工作效率、制冷量的后果,還會導致其它各種問題。首先,排氣溫度過高會導致工業冷水機組的冷
07-012025哪些因素影響冷水機的制冷量工業生產中離不開冷水機,通常大家常說的冷水機制冷量,實際上是指冷水機的名義制冷量,是指當環境溫度為35度時冷水機出水溫度為7度時的制冷量。那么哪些因素影響冷水機的制冷量呢?1、壓縮機的功率:功率越大,制冷量越高,根據機型大小選配機構形式不一樣的壓縮機,例如小型冷水機選用活塞式,中型選配渦旋式,大
06-302025工業冷水機的維護保養工業冷水機制冷效果的好壞,取決于它的品質。但工業冷水機在使用過程中總會有磨損和老化,因此需要定期維護并分析記錄它的運行參數,傾聽運行時發出的聲音,檢查雪種、冷凍油的使用情況等,并定期為其做維護保養等操作。工業冷水機日常維護保養可以從以下5點考慮:1、定期清洗冷凝器和蒸發器冷凝器/蒸發器是工業
06-292025制冷機組的工作原理核心在于失去熱量提到制冷,估計小學生多半會問出這樣的疑問,冷能制造的出來嗎?所以說制冷只能是技術上的術語。什么是技術上的制冷,含義就是通過一些機器設備把我們所想將某種物質的溫度降下來的一種操作方法。基本上家家都有冰箱,我們都明白,把一碗常溫狀態下流動的水,放在冰箱的冷凍層,過一段時間,我們就發現原本是常溫的可以